Getting Started
If you’re new to Conversation Analytics, this page shows a quick “first session” path to get value right away.
10-minute quick start
1. Start with a dashboard
- Open the Dashboards area.
- Choose a dashboard your organization uses regularly (for example: CSAT, Top Issues, Auto QA).
- Set a time range (for example: last 7 days).
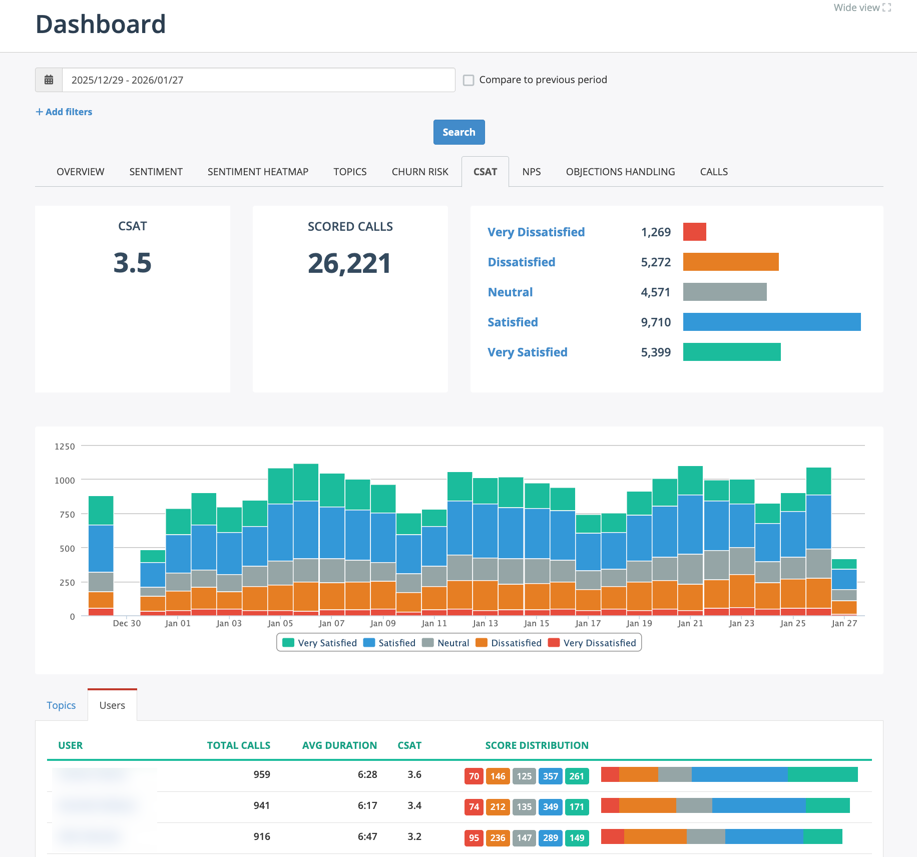
Figure: CSAT Dashboard showing search bar, score distribution, trend over time, and per-user breakdown. Click any bucket to view matching conversations.
What to look for
- Trends over time (up/down changes).
- Distribution “buckets” (for example: satisfied vs dissatisfied).
- Spikes in negative sentiment, escalations, or specific topics.
2. Drill down to the underlying conversations
Many dashboards support drilldowns.
- Click a bucket (for example: Dissatisfied).
- You should land on a filtered list of conversations that match that bucket.
- The list shows key insights as columns (for example, Call Reason, Outcome, CSAT score).
Note: The displayed columns depend on your configuration. Contact your admin if you don't see the expected columns.
Figure: Dashboard "Calls" tab shown after drilldown from the CSAT Dashboard. It displays a filtered list of conversations matching the selected bucket.
3. Refine with Search
Use Search to narrow down patterns. Examples: - “CSAT < 3 AND Topic = Billing” - “Competitor Mentioned AND Deal Stage = Negotiation” - “Auto QA score < 80 AND Escalation Reason present”
4. Open a conversation and review the insights
- Open one conversation from the list by clicking the row
- Review the summary, sentiment and key insights inline.
- For more call details, click "Open in new window" or "More details" to see the full transcript/thread view.
5. Open the full call details (if needed)
-
Click Open in new window or More details to see the full details and insights.
-
Click Transcript tab to see the full transcript.
-
Click Analytics tab to see the AI insights.
Depending on your configuration, you may see:
- CX metrics (CSAT, NPS, NES),
- Call Reason and Outcome,
- Sales insights (dollar amount, loss reason, objections and coaching tips),
- Topics,
- Custom metrics, like hotel room reservation detrails.
6. Build reports
- Open the Reports area.
- Create a new report or open an existing one.
- Set filters and groupings to analyze the data.
- Export the report as needed (PDF, Excel, etc.).
- Schedule regular report delivery to your email, if necessary.
Figure: Example report showing Call Reason breakdown by Outcome.
Recommended habits (small things that help a lot)
- Read the explanation before you judge the score. It often points to specific moments in the transcript/thread.
- Use drilldowns instead of random sampling. You’ll find patterns faster.
- Look for consistency. One bad call is an outlier; a bucket trend is a process problem.






