Sales Coaching (Objections, Competitors, Next Actions)
Conversation Analytics can help sales teams review calls faster and coach with evidence:
- what objections were raised,
- which competitors were mentioned,
- what next actions were agreed,
- whether urgency was present,
- why deals were lost (when captured).
Goal
Improve win rates and consistency by focusing coaching on real customer signals.
Step-by-step workflow
1) Start with a sales-focused dashboard or saved view
Common starting points:
- “Competitors mentioned this week”
- “Top objections (last 30 days)”
- “High-value deals with negative signals”
2) Filter to a segment you care about
Examples:
- lead stage = negotiation
- deal amount > threshold
- lead score < target
- competitor mentioned = yes
3) Review a sample of conversations
For each conversation:
- Read the summary (if available).
- Review objection/competitor/next-action insights.
- Read explanations and validate key moments in the transcript.
4) Coach on patterns, not one-offs
Look for repeated patterns such as:
- weak discovery questions,
- missed urgency signals,
- poor competitor handling,
- unclear next steps.
5) Turn findings into playbooks
- Update objection handling scripts.
- Create example clips/transcript excerpts (if your org supports sharing).
- Define “good next actions” and reinforce in training.
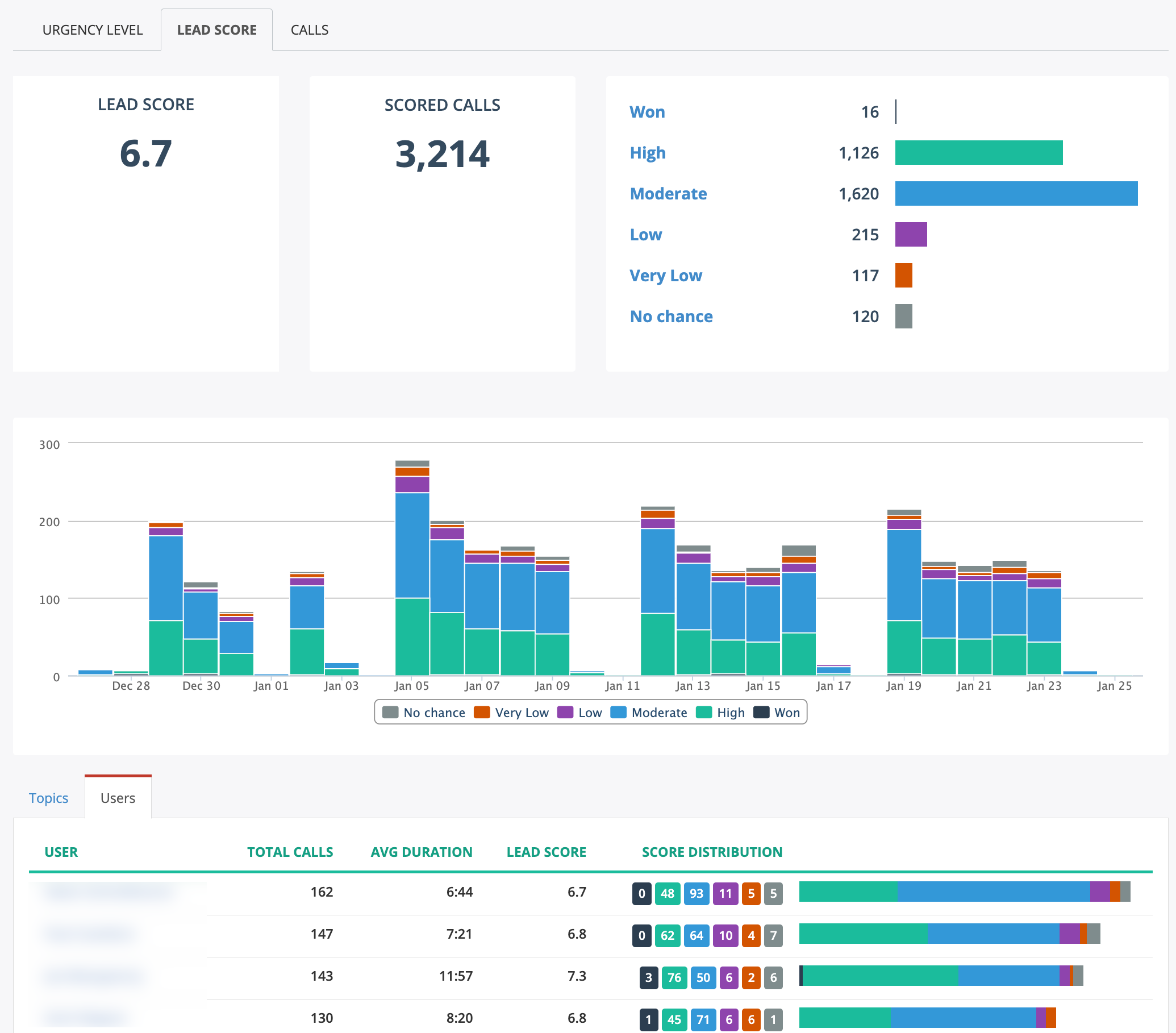
Figure: Lead Score dashboard showing score distribution and trend.
EDITOR NOTE: remove before publishing
Purpose: provide a sales manager workflow without requiring admins to configure anything.
Confirm which sales insights are actually available in your deployments:
Select all that exist:
- A) Lead Score
- B) Top Sales Objections
- C) Competitors Mentioned
- D) Deal Dollar Amount
- E) Lead Stage
- F) Pain Points
- G) Urgency Level
- H) Next Actions
- I) Sales Lost Reason
- J) Missed Sales Opportunity
Also confirm:
1) Are these insights displayed in conversation details for users? - A) Yes - B) Only in dashboards - C) Only in exports/reports
Update the workflow to match the features you ship most commonly.
